test
Liquid-Check Füllstandsanzeige mit Smarthome-Anbindung
- Schnelle & kostenlose Lieferung
innerhalb Deutschlands - Zisternen direkt vom Hersteller
Familiengeführtes Unternehmen aus Schwerin - Premium Produktqualität
Bis zu 25 Jahre Garantie auf den Behälter
279,00 €*
Versandkostenfrei
Sofort verfügbar, Lieferzeit: 7 Arbeitstage
Unsere Füllstandsanzeige "Liquid-Check" ermöglicht die Messung von Pegelständen in drucklosen Behältern wie z.B. Regenwasserzisternen.
Es können verschiedene Behälterformen und Abmessungen angegeben werden, wodurch dann die Umrechnung in Litern erfolgt.
Die Messmethode beruht auf dem sogenannten "hydrostatischen Prinzip". Das bedeutet, dass das Regenwasser aufgrund seiner Schwerkraft einen bestimmten Druck auf den Messchlauch am Tankboden ausübt. Die Messeinheit baut dann einen entsprechenden Gegendruck auf und kann somit den Füllstand und auch andere Werte wie z.B. das Volumen bestimmen.
Die Messeinheit muss nicht zwingend am Behälter installiert werden, sondern kann z.B. auch im Keller oder im Hauswirtschaftsraum angebracht werden. Das mitgelieferte Gewicht wird am Schlauchende montiert und sorgt dadurch dafür, dass sich dieses immer auf dem Tankboden befindet.
Der besonderes "Clou" des Liquid-Check Levelsensors:
Die Messwerte werden nicht nur am Gerät selbst dargestellt, sondern können auch mittels W-Lan-Verbindung am Desktop-PC oder Smartphone ausgelesen werden! Zusätzlich verfügt das Gerät über eine lokale Webseite, wodurch die Messwerte auch in SmartHome-Systeme eingebunden werden können, die das Auslesen von Werten aus Webseiten unterstützen. Außerdem steht für das quelloffene SmartHome-System "FHEM" ein Programm-Modul zur Verfügung. Dieses finden Sie unter dem folgenden Link:
https://roma61.github.io/Liquid-Check/
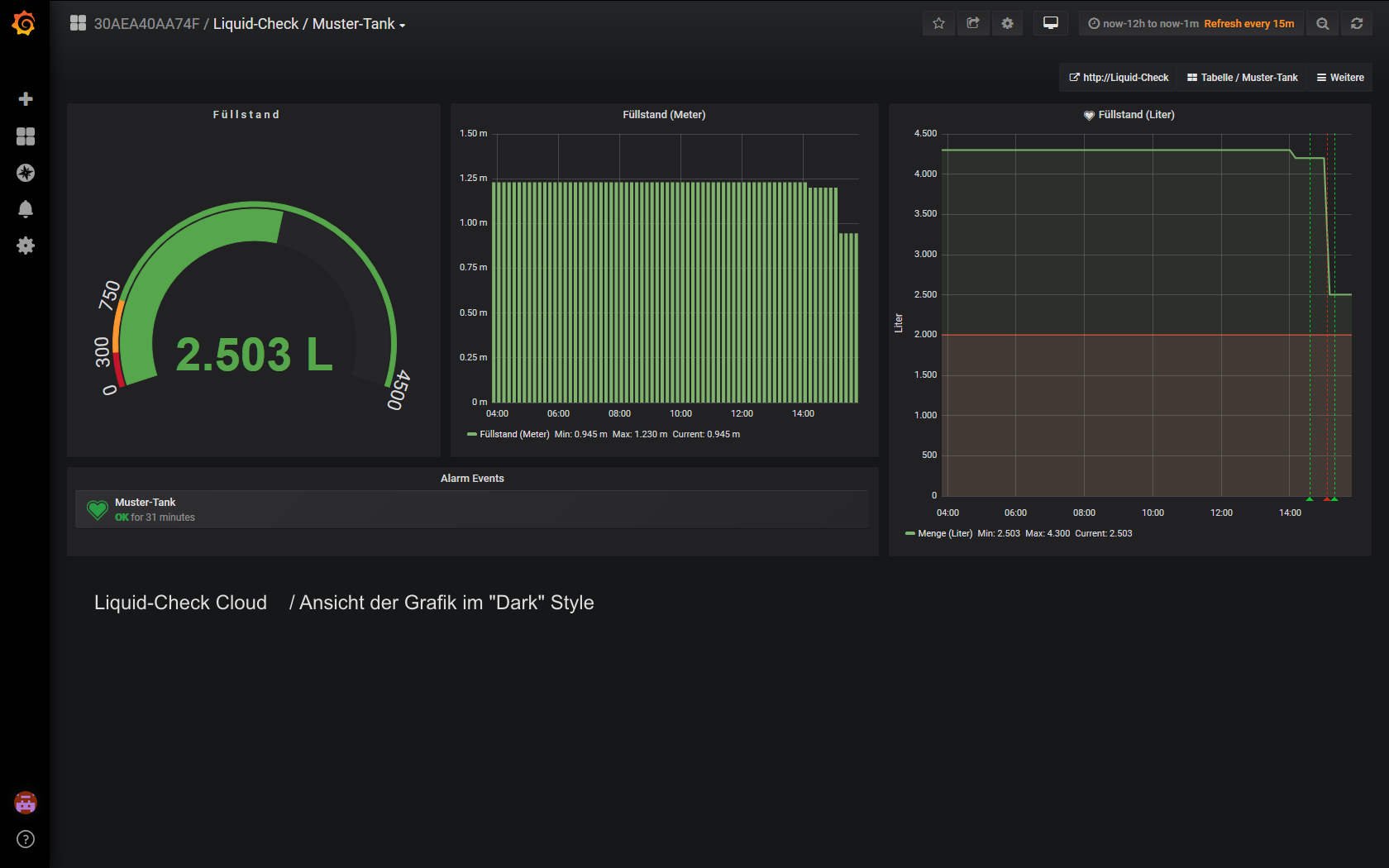
Liquid-Check Cloud-Anbindung:
Die Füllstandsanzeige verfügt über Schnittstelle zum Webportal des Herstellers, um Ihre Messwerte in einer Cloud aufzeichnen zu können. Dazu wird die Visualisierungssoftware "Grafana" verwendet. Die Software ermöglicht das Speichern und grafische Aufbereiten der Messwerte. Zudem haben Sie über Ihren Login die Möglichkeit, den Füllstand auch an einem anderen Ort (z.B. mittels Smartphone) zu überwachen. Hierzu kann außerdem eine Alarm-Funktion eingestellt werden, die dann bei Erreichen eines bestimmten Füllstands ausgelöst wird (auch mittels Email-Benachrichtigung).
Um sich im Webportal zu registrieren, werden die folgenden Angaben benötigt:
- Email-Adresse des Nutzers
- Maximaler Füllstand des zu messenden Behälters
- Kurzbeschreibungs des Behälters (z.B. "Gartenzisterne")
- Optional kann eine "Alarm-Füllmenge" angegeben werden
Sobald Sie die Cloud-Funktion über die Einrichtungsseite des Liquid-Checks aktiviert haben, werden Ihnen Ihre Zugangsdaten für das Webportal des Herstellers per Email zugeschickt. Die Sicherung Ihrer Daten erfolgt über eine geschützte "https-Verbindung", sowie über einen individuellen Sicherheitsschlüssel.
Nach Aktivierung werden die letzten Daten zyklisch 1x pro Stunde an das Portal geschickt. Zusätzlich haben Sie auch die Option, die Daten mittels manueller Messung sofort an das Portal zu schicken.
Sie haben jederzeit die Möglichkeit, die Cloud-Funktion in der Einrichtungsseite des Liquid-Checks zu deaktivieren, sodass keine Daten mehr in die Cloud übertragen werden. Ihre bereits gespeicherten Daten bleiben in dem Fall erhalten.
Das Löschen Ihres Cloud-Kontos auf der Einrichtungsseite bewirkt eine komplette Löschung Ihres Account inkl. der gespeicherten Messdaten!
- Messmodul "Liquid-Check"
- 20 m Messschlauch
- Schlauchgewicht
- Steckernetzteil 5 Volt / 1A mit microUSB-Stecker
- Befestigungsmaterial
Liquid-Check bietet die folgenden Leistungsmerkmale:
- Genaue Messung absolutGenaue Wiederholungsmessung
- Montage nicht direkt am Behälter notwendigKeine Kalibrierung erforderlich
- Gute WLAN-Anbindung durch In-Haus-Montage
- Gute Stromversorgung durch In-Haus-Montage
- Verbindung zum WLAN durch WPS-Taste am RouterEinstellung aller Parameter über lokale Webseite
- Responsive Darstellung am SmartphoneKeine separate App notwendig
- Einstellung verschiedener Behälterformen und Maße
- Eingabe einer Peiltabelle für komplexe Behälterformen
- Mess-Intervall einstellbarSpezifische Dichte der Flüssigkeit einstellbar
- Offset für Messposition (Schlauchposition über dem Boden)
- Direkte Austauschmöglichkeit von vorhandenen Pump-Tankuhren
- Einbindung in SmartHome-Systeme möglich
- FHEM-Modul zur Einbindung in das quelloffene SmartHome-System verfügbar
| Spannungsversorgung | : | 5 V DC / 1 A Steckernetzteil microUSB | |
| Anschlussleistung | : | 0,3 W Normal / 3 W aktiver Messzyklus | |
| Pumpendruck Max. | : | 0,5 BAR | |
| Gewicht | : | 0,2 kg | |
| Abmessungen L/B/H | : | 131mm x 90mm x 48mm | |
| Geräte-Einbaulage | : | beliebig | |
| Temperaturbereich | : | -5/+45°C | |
| Schutzklasse | : | IP30 | |
| Messchlauch Anschuß | : | 4mm Schlauchtülle |